Redis大key和热key问题
| 版本 | 内容 | 时间 |
|---|---|---|
| V1 | 新增 | 2023年04月27日00:26:37 |
定义
假如由于数据库使用不正确、业务规划不合理等情况都会产生 Big keys 和 Hot keys ,如果未能及时发现并处理热 Key 和大 Key,可能会导致服务性能下降、访问超时、用户体验变差,甚至可能造成实例大范围故障。
什么是大 key
大 Key 具体表现为 Redis 中的 Key 对应的 Value 很大,占用 Redis 空间比较大,本质上是大 Value 问题(当然键的大小也占一部分)
| key类型 | 大key标准 |
|---|---|
| string | 值为 1MB(数据值太大) |
| set | 含有的成员数量为 10000 个(成员数量多) |
| list | 含有的成员数量为 10000 个(成员数量多) |
| hash | hash 类型不单单要看成员数量,还需要看单个成员的大小是否过大。 比如某个 hash 类型的 key 的成员数量虽然只有 10 个但这些成员的值总大小可能为 100 MB。 总的来说成员数量也不要超过 1000 个(成员总体积过大) |
| zset | 含有的成员数量为 10000 个(成员数量多) |
| stream | 含有的成员数量为 10000 个(成员数量多) |
上述例子中的具体数值仅供参考,大 key 没有非常明确的边界,需要根据 Redis 的实际业务场景进行综合判断。比如 string 类型的 value 也可以认为 10KB 就是大 key。
什么是热 key
热 Key 指一段时间内某个 Key 的访问量远远超过其他的 Key,导致大量访问流量 QPS 集中在某一个 Redis 实例中的特定 Key,或者是带宽使用率集中在特定的 Key,又或者是 CPU 使用占比集中在特定的 Key。
对于大 key 来说,它是热 key 的可能性也很大。
| 类型 | 案例 |
|---|---|
| QPS 集中在特定的 Key | Redis 实例的总请求 QPS(每秒命令执行次数)为10,000,而其中一个 Key 的每秒访问量达到 7,000 |
| 带宽使用率集中在特定的 Key | 对一个拥 2000 个成员且总大小为 1 MB的 hash Key 每秒发送大量的 HGETALL 操作请求 |
| CPU使用时间占比集中在特定的 Key | 对一个包含 10000 个成员的 zset Key 每秒发送大量的 ZRANGE 操作请求 |
影响
大 key 的影响
常见的影响为:性能下降、访问超时、数据不均衡等
- Redis 阻塞,访问变慢(Redis 执行命令是单线程的)
- 对大 key 执行读请求,可能导致连接输出缓冲区增长比较大(达到 maxmemory 导致返回 OOM Error、数据淘汰),也可能会使 Redis 实例的带宽使用率被占满,导致自身服务变慢,同时易波及相关的服务;
- 对大 Key 执行删除操作,易造成主库较长时间的阻塞,进而可能引发同步中断或主从切换;
- 内存不足时,对大 Key 进行驱逐操作或者 RENAME 一个大 Key,容易长时间阻塞主库,进而可能引发同步中断或主从切换;
- 假如内存快达到上限了,这时要存储一个大 key,但是内存不足以存放这个大 key 时,此时可能导致重要的 Key 被逐出,甚至引发内存溢出;
- 集群扩容迁移时,大Key迁移时可能导致节点卡顿;
- 内存占用不均,实例性能下降:
- 集群架构下,存在大 Key 的节点会占用较多内存,集群实例中的内存无法实现均衡占用,易出现内存容量瓶颈,导致集群整体性能下降;
- 集群架构下,各个节点的带宽使用不均;
- 影响其他的服务:
- 大 key 意味着可能会阻塞服务,占用的网络带宽也比较多,除了 Redis 自身性能会变差,还会影响服务器上其他服务或应用;
热 key 的影响
流量集中,消耗 CPU 和网络资源:
- 对某一热点 Key 的请求流量过度集中,会消耗占用大量 CPU 和网络带宽,整体服务性能降低;
- 集群架构下,请求分配不均,产生数据访问倾斜,即某个节点被大量访问,而其他节点处于空闲状态,可能引起该节点的连接数被耗尽;
- 出现实例负载不均衡数据倾斜问题,导致其他请求超时无法正常访问。
请求超量,易造成缓存击穿,实例宕机业务雪崩:
在抢购或秒杀场景下,可能因商品对应库存 Key 的请求量过大,超出 Redis 处理能力造成超卖;
热点缓存流量高度集中,超出 Redis 的承受能力,易造成缓存与数据库被击穿,从而引发系统雪崩,拖垮后端数据库服务;
产生原因
大 key 产生原因
业务规划不足:
- Redis 中的 key-value 键值对设置不当,比如使用 String 类型的 Key 存放大体积二进制文件型数据,造成 key 对应的 value 值特别大;
- 数据结构使用设计不合理:业务上线前,对业务分析不准确,没有对 Key 中的成员进行合理的拆分,造成个别 Key 中的成员数量过多
数据清理策略设置考虑不周:
- 对于 list,set 这种类型的结构,无效的数据没有及时的清理,造成 Key 中的成员持续不断地增加;
热 key 产生原因
- 出现预期外的热点数据(如秒杀商品,某个直播搞活动等),对单个 Key 的访问过于集中或访问量激增,容易导致热 Key 问题,常见于读多写少的场景。
怎么定位
使用 redis-cli 定位
redis-cli 可以定位大 key 和热 key,需要注意的是定位热 key 需要将内存淘汰策略设置为 lfu 相关的策略。
虽然 redis-cli 可以定位大 key 和热 key,**bigkeys **仅能分析并输入六种数据类型(STRING、LIST、HASH、SET、ZSET、STREAM),而且分析结果比较粗糙,并不能定制化,准确性与时效性比较差。假如需要查找 SET 中超过 10 个成员,redis-cli 做不到。
Redis 4.0版本起提供了hotkeys参数
(1)定位大 key,使用 redis-cli --bigkeys 命令
$ redis-cli --bigkeys
Warning: Using a password with '-a' or '-u' option on the command line interface may not be safe.
# Scanning the entire keyspace to find biggest keys as well as
# average sizes per key type. You can use -i 0.1 to sleep 0.1 sec
# per 100 SCAN commands (not usually needed).
[00.00%] Biggest string found so far '"room_current_resting_room_id_3008136564790"' with 19 bytes
[00.00%] Biggest hash found so far '"room_fans_count_1656497259166040179"' with 1 fields
[00.00%] Biggest zset found so far '"room_uid_before_list_2932106022955"' with 1 members
.
.
.
[02.45%] Biggest string found so far '"room_current_resting_room_notice_3238765916223"' with 762 bytes
[02.54%] Biggest set found so far '"room_question_unanswered_list_959213033538715651"' with 52 members
[03.14%] Biggest string found so far '"room_current_resting_room_notice_3418533474321"' with 848 bytes
[03.50%] Sampled 1000000 keys so far
[07.01%] Sampled 2000000 keys so far
[10.07%] Biggest zset found so far '"live_rank_pk_monthly_31_0"' with 82732 members
[10.51%] Sampled 3000000 keys so far
[12.37%] Biggest list found so far '"room_weibo_mid_1089455821114310786"' with 10 items
[14.01%] Sampled 4000000 keys so far
[16.73%] Biggest hash found so far '"user_room_guild_name_back_up_0"' with 41865 fields
[17.52%] Sampled 5000000 keys so far
[21.02%] Sampled 6000000 keys so far
[24.52%] Sampled 7000000 keys so far
[26.47%] Biggest set found so far '"room_living_list"' with 1326 members
.
.
.
[61.97%] Biggest set found so far '"room_cv_or_singer_anchor_62_0"' with 5731 members
[63.06%] Sampled 18000000 keys so far
[66.57%] Sampled 19000000 keys so far
[70.07%] Sampled 20000000 keys so far
[70.30%] Biggest zset found so far '"live_rank_pk_monthly_0"' with 89259 members
[72.61%] Biggest list found so far '"user_invite_code_list_all_"' with 69 items
[73.35%] Biggest string found so far '"room_quick_barrage_0"' with 1957 bytes
[73.57%] Sampled 21000000 keys so far
[77.08%] Sampled 22000000 keys so far
[80.58%] Sampled 23000000 keys so far
[84.08%] Sampled 24000000 keys so far
[87.59%] Sampled 25000000 keys so far
[91.09%] Sampled 26000000 keys so far
[94.59%] Sampled 27000000 keys so far
[98.10%] Sampled 28000000 keys so far
-------- summary -------
Sampled 28344706 keys in the keyspace!
Total key length in bytes is 1056048328 (avg len 37.26)
Biggest list found '"user_invite_code_list_all_"' has 69 items
Biggest hash found '"user_room_guild_name_back_up_0"' has 41865 fields
Biggest string found '"room_quick_barrage_0"' has 1957 bytes
Biggest set found '"room_cv_or_singer_anchor_62_0"' has 5731 members
Biggest zset found '"live_rank_pk_monthly_0"' has 89259 members
662803 lists with 725841 items (02.34% of keys, avg size 1.10)
369813 hashs with 544033 fields (01.30% of keys, avg size 1.47)
25690529 strings with 47599480 bytes (90.64% of keys, avg size 1.85)
0 streams with 0 entries (00.00% of keys, avg size 0.00)
680789 sets with 2635996 members (02.40% of keys, avg size 3.87)
940772 zsets with 18737540 members (03.32% of keys, avg size 19.92)(2)定位热 key,内存淘汰策略是为 lfu 相关的策略才能用哦。
$ redis-cli --hotkeys
# Scanning the entire keyspace to find hot keys as well as
# average sizes per key type. You can use -i 0.1 to sleep 0.1 sec
# per 100 SCAN commands (not usually needed).
[00.01%] Hot key 'room_count_aliyuns_1330620854714761345' found so far with counter 6
[00.01%] Hot key 'material_ref_count_1677681725523623942' found so far with counter 6
[00.01%] Hot key 'user_used_goods_period_2818771927042_8_0' found so far with counter 1
[00.03%] Hot key 'room_count_aliyuns_1356627835174781025' found so far with counter 6
.
.
.
[15.05%] Hot key 'user_noble_info_3388688834562' found so far with counter 8
[15.34%] Hot key 'noble_good_id_item_5' found so far with counter 9
[17.17%] Hot key 'user_used_goods_period_3300941873154_8_0' found so far with counter 7
[17.90%] Hot key 'user_noble_info_2380811198466' found so far with counter 7
[18.86%] Hot key 'noble_good_id_item_17' found so far with counter 7
[18.96%] Hot key 'user_noble_info_2380810891266' found so far with counter 8
[19.22%] Hot key 'user_noble_info_2846450024450' found so far with counter 7
[21.46%] Hot key 'user_noble_info_2380810952706' found so far with counter 7
[21.51%] Hot key 'user_noble_info_2380811091970' found so far with counter 8
[24.64%] Hot key 'user_noble_info_2834464792578' found so far with counter 8
[26.11%] Hot key 'user_noble_info_2760181399554' found so far with counter 10
[28.23%] Hot key 'user_used_goods_period_2760181399554_8_0' found so far with counter 8
[29.73%] Hot key 'noble_good_id_item_9' found so far with counter 14
[33.59%] Hot key 'user_noble_info_2976759832578' found so far with counter 9
[46.62%] Hot key 'user_noble_info_3154390097922' found so far with counter 8
[49.11%] Hot key 'user_used_goods_period_3393014472706_8_0' found so far with counter 8
[49.76%] Hot key 'noble_good_id_item_13' found so far with counter 11
[54.71%] Hot key 'user_noble_info_2776373985282' found so far with counter 11
[61.59%] Hot key 'user_noble_info_3441588903938' found so far with counter 18
[68.47%] Hot key 'user_noble_info_3393014472706' found so far with counter 15
[76.81%] Hot key 'noble_good_id_item_18' found so far with counter 16
[78.64%] Hot key 'user_used_goods_period_3164295929858_8_0' found so far with counter 9
[86.15%] Hot key 'noble_good_id_item_4' found so far with counter 10
[87.30%] Hot key 'user_noble_info_3441038745602' found so far with counter 9
[90.26%] Hot key 'user_noble_info_2638361001986' found so far with counter 11
[91.27%] Hot key 'noble_good_id_item_2' found so far with counter 14
[97.08%] Hot key 'user_noble_info_3164295929858' found so far with counter 13
-------- summary -------
Sampled 151148 keys in the keyspace!
hot key found with counter: 19 keyname: user_noble_info_3357545799682
hot key found with counter: 18 keyname: user_noble_info_3441588903938
hot key found with counter: 16 keyname: noble_good_id_item_18
hot key found with counter: 15 keyname: user_noble_info_3393014472706
hot key found with counter: 14 keyname: noble_good_id_item_9
hot key found with counter: 14 keyname: noble_good_id_item_2
hot key found with counter: 13 keyname: user_noble_info_3164295929858
hot key found with counter: 11 keyname: noble_good_id_item_13
hot key found with counter: 11 keyname: user_noble_info_2776373985282
hot key found with counter: 11 keyname: user_noble_info_2638361001986
hot key found with counter: 10 keyname: user_noble_info_2760181399554
hot key found with counter: 10 keyname: noble_good_id_item_4
hot key found with counter: 9 keyname: noble_good_id_item_5
hot key found with counter: 9 keyname: user_noble_info_2976759832578
hot key found with counter: 9 keyname: user_used_goods_period_3164295929858_8_0
hot key found with counter: 9 keyname: user_noble_info_3441038745602需要注意的是 hot key found with counter 的数字并不代表访问多少次,当让数值越大就表示访问频率越高。在 Redis 中使用一个概率计数算法,具体可以看 https://redis.io/docs/reference/eviction/
使用 redis-rdb-tools 工具(离线)
地址:https://github.com/sripathikrishnan/redis-rdb-tools
使用 rdr 工具(离线)
地址 https://github.com/xueqiu/rdr
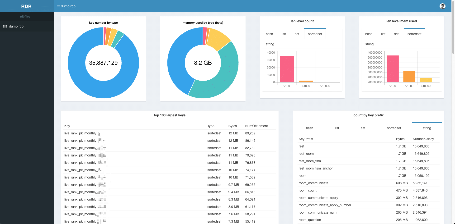
解析一个 2G 的 RDB 文件大概 3 分钟,如下:

通过 Redis 命令查看大 key
假如知道某个大 key 的匹配模式,可以使用 SCAN 命令找到对应的 key。然后通过查询成员数量和查询 key 大小的相关命令,来判断具体的大 key。
- 查询成员数量的相关命令:LLEN,HLEN,XLEN,ZCARD,SCARD;
- 查询Key占用内存大小的命令:DEBUG OBJECT,MEMORY USAGE,有阻塞Redis实例的风险;
注意:DEBUG OBJECT,MEMORY USAGE 这两个命令比较耗费系统资源,不要在业务压力较大的实例使用该方法,否则可能会对正常业务造成影响。一般我都是在测试环境用这两个命令来预估新业务占用缓存大小的。
通过 MONITOR 命令找出热 Key
Redis 的 MONITOR命令能够打印Redis中的所有请求,包括时间信息、Client 信息、命令以及 Key 信息。
在发生紧急情况时,可以通过短暂执行 MONITOR 命令并将返回信息输入至文件,在关闭 MONITOR 命令后,对文件中请求进行归类分析,找出这段时间中的热 Key。
观察线上 Redis 监控
实时监控线上 Redis
- 内存利用率
- 入网最大带宽
- 出网最大带宽
- CPU利用率
- Key 增长变化趋势
例如 Redis 内存使用率超过 70%、Redis 的内存在 1 小时内增长率超过 20 %等。通过此类监控手段,可以提前规避许多问题。
例如 list 数据类型的消费程序故障造成对应 Key 的列表数量持续增长,将告警转变为预警从而避免故障的发生。
优化方法
我们应该尽量避免大 key 出现,即使有少量大key,只要使用规范,大部分时候影响也不大。
优化大 key
了解大 key 的产生原因后,需要针对不同的数据结构做不同的处理。
| 处理 | 场景 |
|---|---|
| 压缩对应的大 Key 的 Value | 通过序列化或者压缩的方法对 value 进行压缩,是其变为较小的 value,但是如果压缩之后如果对应的 value 还是特别大的话,就需要使用拆分的方法进行解决。 |
| 对大 Key 进行拆分 | 可以按照一定的规则将 key 拆分成多个 key: 1、按照 key 的哈希值取模(或者别的方式取模); 2、按照业务维度区分,比如时间维度、地域维度等等; 3、针对 hash 类型拆分,也可以针对 field 计算哈希值并取模,确定该 field 落在哪个Key上; |
| 对大 Key 进行清理 | 假如某个 key 实在是很大,且不好拆分,说明它并不适合在缓存中存储,将其从 Redis 删除并转移到其他存储; 关于删除: 1、Redis 4.0 以上可以使用 UNLINK 删除大 key; 2、Redis 4.0 以下的需要使用各个数据结构对应的 SCAN 命令逐步删除大 key; |
| 对过期数据进行定期清理 | 主要针对 list 和 set 这种类型,在使用的过程中,某些场景下的 list 和 set 中对应的内容不断增加,但是由于之前存储的已经是无效的了,需要定时的对 list 和 set 进行清理。 |
优化热 key
- 使用读写分离架构,如果热 Key 的产生来自于读请求,那么读写分离是一个很好的解决方案。在使用读写分离架构时,可以通过不断的增加从节点来降低每个 Redis 实例中的读请求压力;(读写分离架构可能会出现主从同步延迟,关于主从同步又可以分为星型架构和链式架构)
- 使用客户端缓存/本地缓存。假如缓存的数据的时效性要求不高,可以通过增加本地缓存来减少对 Redis 的请求;(本地缓存在集群多节点场景下会遇到缓存漂移现象)
- **设计熔断/降级机制。**热 key 极易造成缓存击穿,高峰期请求都直接透传到后端数据库上,从而导致业务雪崩。因此热 key 的优化一定需要设计系统的熔断/降级机制,在发生击穿的场景下进行限流和服务降级,保护系统的可用性。